Measure the Carbon
Footprint of Every Event.
The EcoReko Event Module gives event managers and hospitality venues a dedicated workspace to log, analyse, and reduce the carbon footprint of every event - from intimate corporate days to large-scale conferences.
Per event
Carbon report generated
Per guest
Emissions benchmark calculated
58 activities
Pre-built emission options
Real time
Dashboard & analytics updated
Built in collaboration with a leading
Event & Hospitality company.
This module didn't come from a whiteboard - it was designed alongside an active event management business, shaped by real workflows, real events, and real reporting needs. The result is a tool that fits how event professionals actually work.
We're taking on a small number of early venue and event partners. Is your business next?
Limited availability - no obligation

Dashboard
Event Dashboard
A single view of your full event portfolio - total events, total emissions, category breakdown, and emissions by event type.

Analytics
Analytics
Monthly emissions trend, per-guest benchmarks, category distribution, and your top 5 highest emitting events.

All Events
All Events
A complete chronological log of every event - with per-guest average and total emissions visible at a glance.
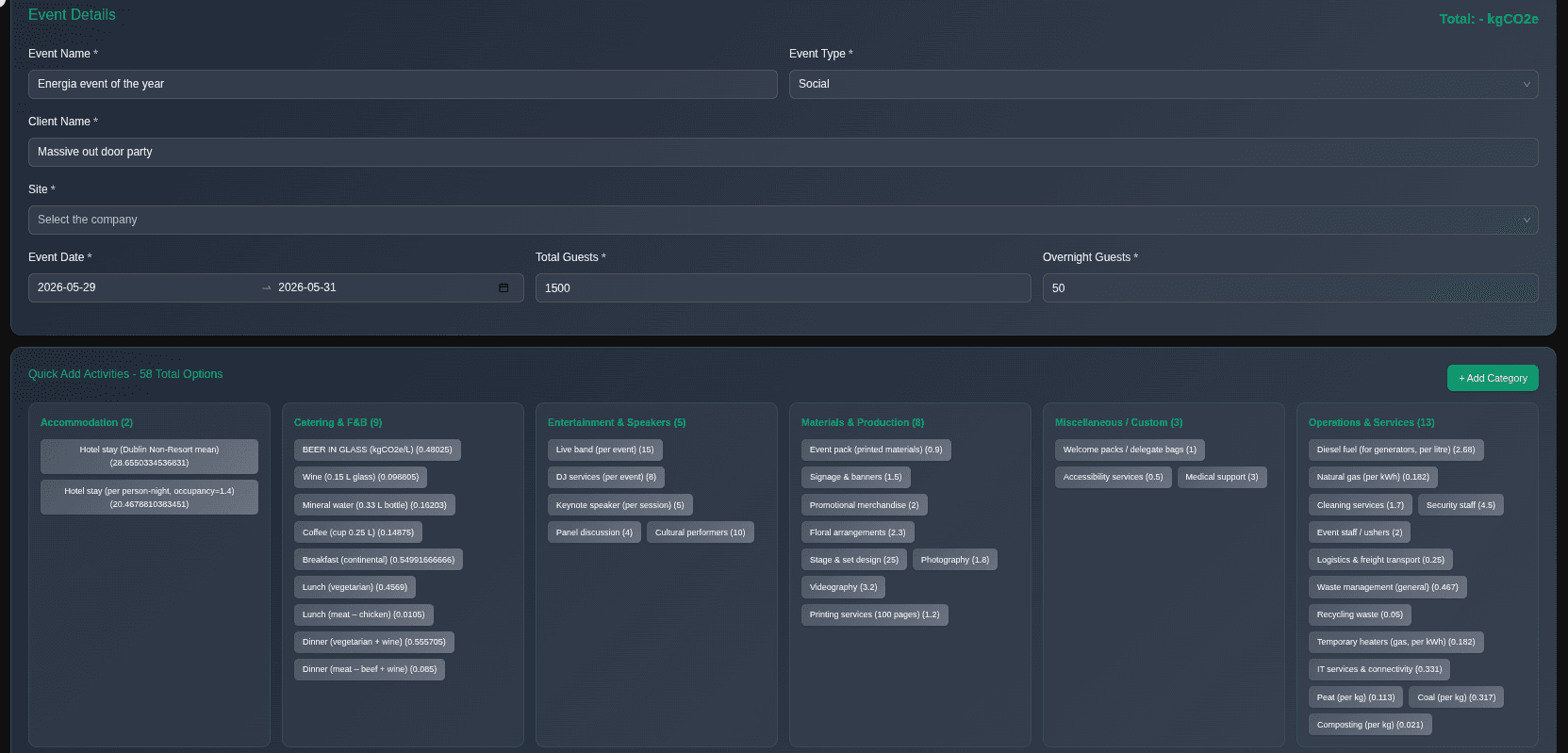
À la carte activity builder
Pre-built and customisable emission options
Building an event carbon footprint doesn't require specialist knowledge. Choose from 58 pre-built activities across accommodation, catering, entertainment, production, operations and more, each with built-in emission factors.
Can't find what you need? The + Add Category button lets you define custom activities with your own emission factors - giving you full flexibility for unusual or bespoke events.
- Accommodation, Catering & F&B, Entertainment, Materials, Operations & more
- Each activity pre-loaded with verified emission factors
- Custom categories for anything not in the standard library
- Guest count and overnight stays drive automatic scaling
- Totals calculated instantly as you build

What's included
Everything you need to manage event carbon
Per-Event Carbon Tracking
Log every event with full carbon accounting - venue, catering, accommodation, transport, entertainment, and production - all in one place.
Per-Guest Emissions Average
Automatically calculates kgCO₂e per guest for every event - enabling meaningful benchmarking across your event portfolio.
Emissions by Category
Visual breakdown of your carbon by category - accommodation, catering, transport, venue - so you know exactly where to focus reduction efforts.
Emissions by Event Type
Compare carbon intensity across conferences, social events, workshops, and corporate days - track which event types carry the highest footprint.
Monthly Trend Analytics
Track your event emissions month by month - see whether your portfolio is trending down and report progress to clients and stakeholders.
Event-Level Reporting
Generate a carbon report for any individual event - suitable for client disclosure, venue reporting, or post-event sustainability statements.
Quick Insights Dashboard
At-a-glance KPIs: total events, total emissions, highest impact category, most common event type - all updated in real time.
Hospitality Venue Add-On
Designed to bolt onto venue and hospitality management - give your venue a carbon credential that clients are increasingly demanding.
Hospitality Add-On
Give your venue a carbon credential that clients demand.
Corporate event buyers are increasingly asking venues for sustainability data before they book. The EcoReko Event Module lets you deliver a carbon report for every event - turning sustainability from a question into a competitive advantage.
- Offer clients a carbon report for every event hosted at your venue
- Benchmark your venue against sector averages
- Build a year-on-year emissions reduction narrative
- Respond to procurement and ESG questionnaires with verified data
- Attract sustainability-conscious event organisers
- Support your venue's own CSRD or GRI disclosure
Start measuring your event carbon today
The Event Module is available on the EcoReko platform - sign up free or talk to our team about a hospitality venue integration.
